Appearance
CRM系统示例
系统简介
以美乐CRM客户管理系统为例。
美乐CRM客户管理系统:
是基于美乐低代码平台的能力,通过对标标准CRM客户管理系统的核心场景业务流、功能,而搭建的一款拥有强大自定义能力的“CRM”场景应用。
搭建目的:
帮助企业更好地管理客户线索、商机等,提升客户满意度、增强客户忠诚度、统一客户信息、实时数据访问、降低成本、精细化管理、提高销售业绩。
业务痛点

CRM(客户关系管理)的典型业务流程通常包括以下主要环节:
1.线索管理:识别和培育有价值的线索,将其转化为实际的销售机会,并最终实现销售目标。
2.客户信息收集:获取新客户信息,更新现有客户资料。
3.客户细分与分类:对客户进行细分,以便针对性营销和服务。
4.销售机会管理:识别、跟进和评估销售机会。
5.销售过程跟踪:记录销售活动、进展和沟通情况。
6.订单处理:从下单到交付的整个流程管理。
7.合同管理:签订、执行和存档合同。
8.回款管理:建立应收账款台账,记录客户欠款情况,定期进行应收账款对账,确保账款准确无误。
数据分析与决策:基于客户数据进行分析,为决策提供支持。
业务流程

通过CRM典型的业务流程把六大业务模块和多种数字化解决方案的经验模型结合在一起,从而解决了几大业务流程。CRM系统将分散的数据进行汇总处理,变成可检索可统计的数据流,结合系统强大的自定义数据分析能力,帮助企业进行多维度的分析,形成企业管理业务和决策的重要依据。
方案实现
线索管理模块
线索管理是指对潜在客户或销售机会的信息进行收集、整理、跟踪和评估的过程。它是销售流程中的一个重要环节,旨在识别和培育有价值的线索,将其转化为实际的销售机会,并最终实现销售目标。
线索管理的主要内容包括:
1.线索获取:通过各种渠道收集潜在客户的信息,如网站表单、电话咨询、市场活动等。
2.线索分类:对线索进行分类和标记,以便后续跟进和管理。常见的分类方式包括线索来源、行业、地区、购买意向等。
3.线索更进:制定线索跟进计划,及时与潜在客户进行沟通和互动,了解他们的需求和意向。
4.线索评估:对线索进行评估,判断其潜在价值和转化可能性。这可以基于线索的特征、行为和互动历史等因素。
5.线索培育:对于有潜力的线索,通过提供有价值的内容、建立信任关系等方式进行培育,促进其转化为销售机会。
6.线索转化:将线索转化为实际的销售机会,例如生成销售订单、签订合同等。
7.数据分析:通过对线索数据的分析,了解线索来源、转化率、销售周期等信息,以优化线索管理流程和销售策略。
线索视图
线索列表
新建线索
线索详情 
客户管理模块
客户管理是指企业或组织对其客户进行的管理和维护工作。它涉及到客户关系的建立、维护、发展和优化,旨在提高客户满意度、忠诚度和业务绩效。
客户管理的主要内容包括:
1.客户信息管理:收集、整理和更新客户的个人信息、购买历史、偏好等数据,以便更好地了解客户需求和行为。
2.客户沟通:与客户保持及时、有效的沟通,包括回复咨询、解决问题、提供信息等,以增强客户满意度和信任度。
3.客户服务:提供优质的客户服务,确保客户在购买产品或使用服务过程中遇到的问题得到妥善解决,提高客户体验。
4.客户满意度调查:定期进行客户满意度调查,了解客户对产品、服务和企业的满意度,以便采取改进措施。
5.客户关系维护:建立长期稳定的客户关系,通过个性化的互动和关怀,增强客户情感连接和忠诚度。
6.客户联系人管理:与供应商、合作伙伴等建立良好的合作关系,共同为客户提供优质的产品和服务。
7.客户分析:运用数据分析技术,对客户数据进行分析,以识别客户需求、行为模式和趋势,为决策提供支持。
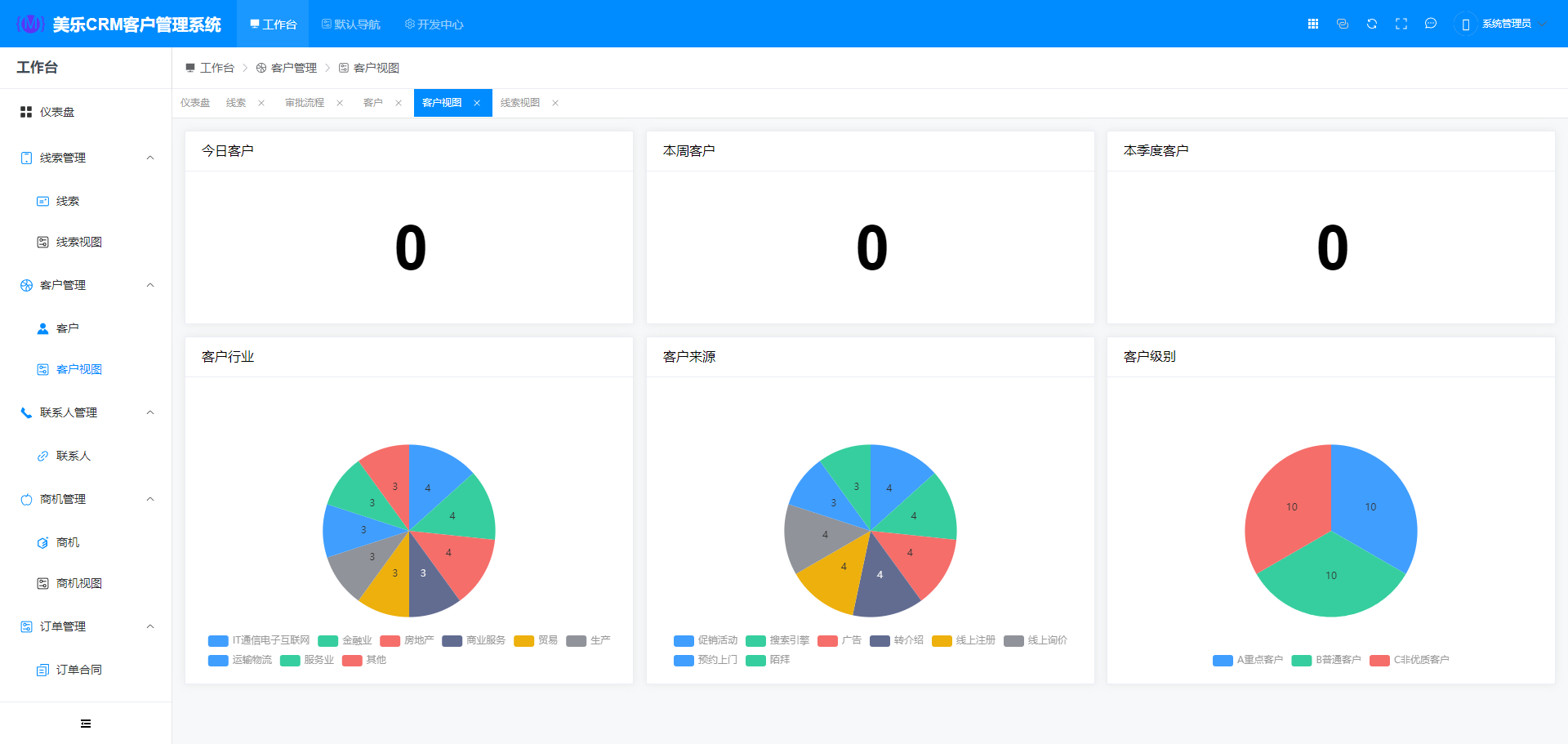
客户视图
客户列表
新建客户
客户详情
商机管理模块
商机管理是对潜在商业机会的识别、评估、跟进和转化的过程。
商机管理的主要内容包括:
1.商机发现与收集:通过各种渠道获取潜在的商机信息。
2.商机评估:对商机的潜力、可行性、风险等进行分析和评估。
3.商机跟进:制定跟进计划,与相关人员保持沟通,推动商机的进展。
4.资源分配:根据商机的需求,合理分配人力、物力等资源。
5.竞争分析:了解竞争对手情况,制定相应策略。
6.转化与结案:将商机转化为实际业务,并对完成的商机进行总结和分析。
7.数据统计与分析:通过对商机数据的统计和分析,发现问题,优化管理流程。
商机视图
商机列表
新建商机
商机详情
合同管理模块
合同管理是对合同的签订、履行、变更、解除等过程进行管理的活动。它涉及到多个方面,包括合同的起草、审核、签订、执行、监控和存档等。
合同管理的主要内容包括:
1.合同起草与审查:确保合同条款清晰、准确、合法,避免潜在的法律风险。
2.合同签订:按照规定的程序和要求签订合同,确保合同的有效性和约束力。
3.合同履行:监控合同的执行情况,确保各方履行合同义务。
4.合同统计:通过对合同相关数据进行收集、整理、分析和呈现,从而更好地管理合同和做出决策。
5.合同存档:妥善保存合同及相关文件,以备将来查阅和审计。
合同列表
新建合同
合同详情
回款管理模块
回款管理是指对企业销售业务中客户付款的管理和监控过程。它的目的是确保企业能够及时、足额地收回销售款项,降低坏账风险,提高资金周转率。
回款管理的主要内容包括:
1.建立客户信用评估体系:在与客户合作之前,对其进行信用评估,评估其信用状况和还款能力。
2.及时跟踪催款:建立应收账款台账,定期对应收账款进行跟踪和催款,确保客户按时付款。
3.提供多种付款方式:为客户提供多种方便的付款方式,如在线支付、银行转账、支票等,以提高回款效率。
4.加强内部沟通与协作:销售、财务、信用管理等部门之间要加强沟通与协作,共同做好回款管理工作。
5.回款分析:定期对回款情况进行分析,找出问题所在,采取相应的措施加以改进。
回款列表
新建回款
回款详情
产品管理模块
产品管理是指将产品信息和相关资料添加到在线销售平台或电子商务网站上,使其能够展示给潜在客户。
产品管理的主要内容包括:
准备产品信息:收集产品的详细描述、图片、规格、价格、库存等信息。确保信息准确、完整,并符合销售平台的要求。 创建产品列表:在选定的销售平台上,按照平台的要求创建产品列表。填写产品名称、描述、类别、标签等信息。 设置产品价格:根据成本、市场需求和竞争情况,确定产品的售价。考虑设置不同的价格策略,如批发价、零售价、促销价等。 编写产品描述:撰写吸引人的产品描述,突出产品的特点、功能、优势和价值。使用简洁明了的语言,避免夸大其词。 确定库存数量:设置产品的初始库存数量,并根据销售情况及时更新库存信息。确保有足够的库存满足客户需求,但又不过度积压库存。 审核和发布:在完成产品上架信息的填写后,仔细审核所有信息的准确性和完整性。确保没有错别字、语法错误或其他错误。然后按照平台的流程提交审核,等待审核通过后发布产品。 产品视图
产品列表
新建产品
产品详情
搭建手册
页面搭建
输入用户名和密码后登录美乐低代码平台。
通过顶部进入开发中心,在侧导航的数据建模中点击实体管理进入实体列表。
新建实体后点击实体进入字段管理。
在字段管理中创建好相应的字段后点击表单设计进入表单设计。
进入表单设计后进行可视化表单设计,只需将元数据中的字段拖拽到画布中调整布局即可。
表单设计完成后点击导航菜单将实体添加到菜单项中即可使用。
通过工作台进入对应的模块即搭建完成。
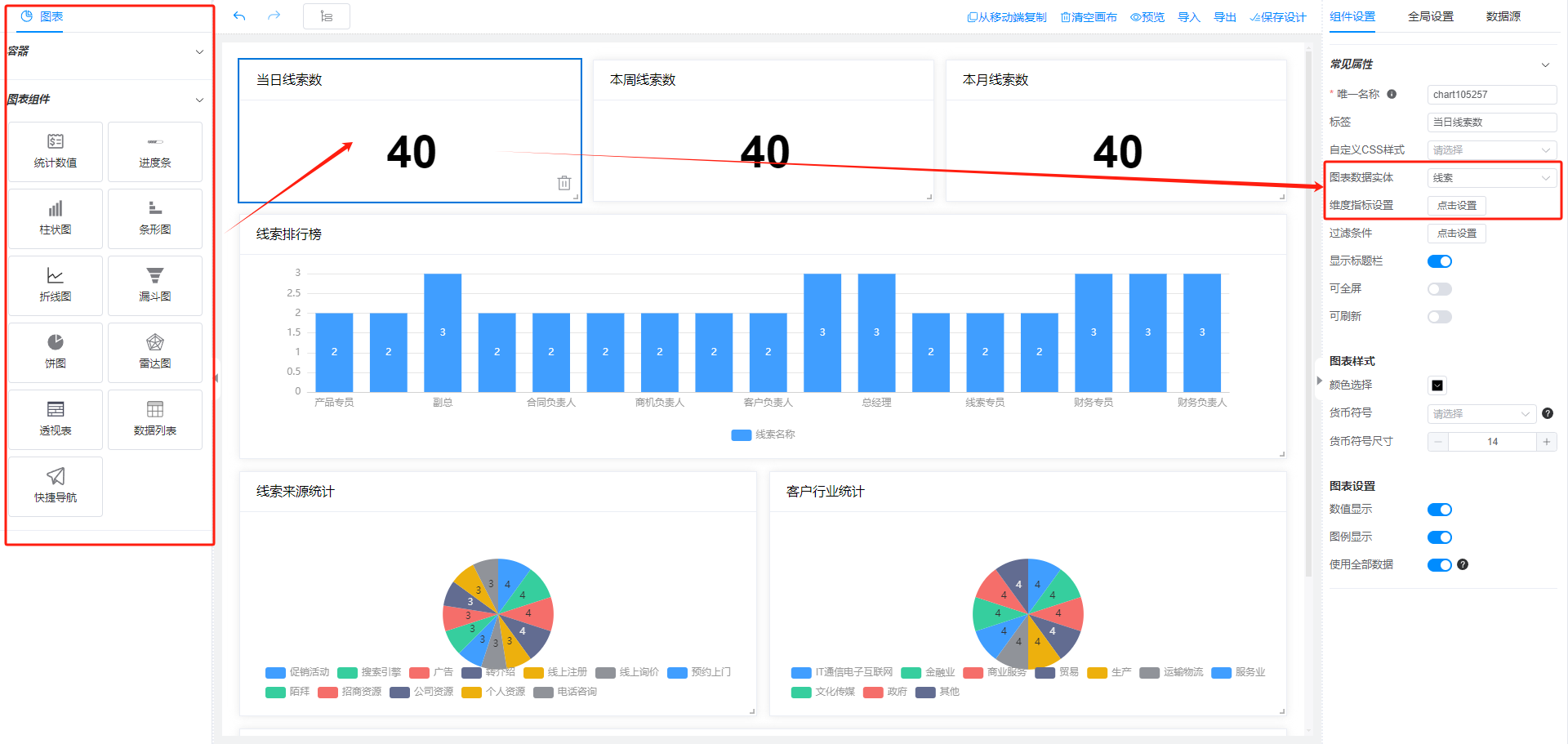
仪表盘搭建
通过顶部进入开发中心,在侧导航的数据可视化中点击仪表盘,进入后新增线索视图分析的仪表盘,点击设计进入设计页面。

通过对左边组件的设置来搭建心仪的仪表盘。
审批流程搭建
通过顶部进入开发中心,在侧导航的流程管理中点击审批流程,进入后新增合同审批流程,点击名称进入设计页面。
进入流程设计后根据业务流程来进行审批流的设计
